Edge RPC includes built-in observability with advanced Grafana dashboards, giving you complete visibility into your RPC usage, performance, and health.Documentation Index
Fetch the complete documentation index at: https://docs.goldsky.com/llms.txt
Use this file to discover all available pages before exploring further.
Metrics
The metrics dashboard provides real-time insights across multiple dimensions:Overall
The top-level view showing Total RPC Requests across all networks, with a time-series sparkline showing request volume trends.
Usage
- Network Usage — Time-series chart showing request volume broken down by blockchain network
- Networks Share — Pie chart displaying the distribution of traffic across different chains (e.g., plasma-mainnet, monad, base, swell-mainnet)
- Method Usage — Time-series showing which RPC methods are being called over time
- Methods Share — Pie chart breakdown of method distribution (e.g.,
eth_call,eth_getBalance,eth_getTransactionByHash)

Networks
- Network-level Critical Errors — Track critical failures by network and error type
- Network-level Warnings — Monitor warnings like missing data from endpoints
- Network-level Notices — Informational events such as upstream request issues
- Incoming Requests — Request volume per network over time
- Incoming RPS — Requests per second breakdown by network
- Successful Responses — Success rates with empty vs non-empty response tracking

- Network-level P99/P90/P50 Resp. time — Response time percentiles by network for performance analysis

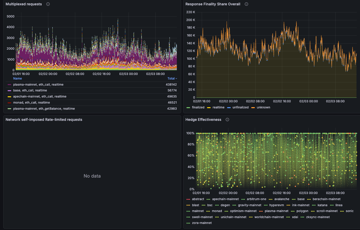
- Multiplexed requests — Requests that were deduplicated across multiple callers
- Response Finality Share — Distribution of finalized vs real-time responses
- Rate-limited requests — Self-imposed rate limiting events
- Hedge Effectiveness — Performance of hedging mechanisms across providers
